Vue电商后台管理系统模板
系统介绍
Vue电商后台管理系统模板是一款专为电子商务网站设计的现代化管理后台解决方案。它基于流行的Vue.js前端框架构建,旨在帮助开发者快速搭建高效、直观的后台管理界面。该模板解决了电商运营中常见的后台管理复杂、界面交互差的问题,通过模块化设计和响应式布局,大幅降低开发成本,提升管理效率。无论是中小型电商平台还是大型购物网站,都能借助此模板实现商品、订单、用户等核心业务的可视化管理,促进业务增长与数字化转型。
在2025年的电商环境中,后台管理系统的性能与用户体验至关重要。本模板采用先进的前端技术栈,确保界面流畅、操作便捷,同时支持与后端API无缝集成。其价值在于提供了开箱即用的管理功能组件,开发者可专注于业务逻辑定制,无需从零开始构建后台界面。此外,模板代码结构清晰、注释完善,便于团队协作与后期维护,是电商项目开发的理想起点。
核心功能
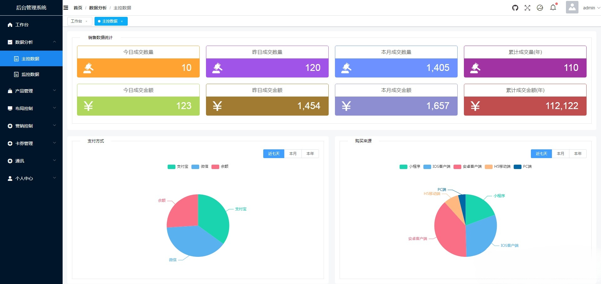
商品管理:支持商品添加、编辑、删除与批量操作,包括商品分类、属性设置、库存监控及价格管理,实现全生命周期商品管控。
订单处理:提供订单列表查看、状态更新、物流跟踪与退款管理功能,自动化处理订单流程,减少人工错误。
用户管理:涵盖用户注册、登录、权限分配与行为分析,支持角色分级与数据导出,增强用户运营能力。
数据统计:集成可视化图表,实时展示销售数据、访问流量与转化率,支持自定义报表生成,助力数据驱动决策。
权限控制:基于RBAC(角色基于访问控制)模型,实现菜单、按钮级权限管理,确保系统安全与操作合规。
Tab选项卡界面:采用无刷新Tab选项卡设计,支持多任务并行操作,界面切换流畅,提升管理效率。
响应式布局:适配PC、平板与移动端,确保在不同设备上均能提供一致的管理体验。
系统设置:包括网站配置、支付接口、物流模板等基础设置,支持一键备份与恢复,保障系统稳定运行。
技术特性
本模板基于Vue.js 3.x版本开发,采用组件化架构与单页面应用(SPA)设计,确保高性能与可维护性。技术栈包括Vue Router用于路由管理、Vuex进行状态管理,以及Axios处理HTTP请求,实现前后端分离。代码遵循ES6+规范,使用Webpack打包工具优化资源加载,并集成ESLint进行代码质量检测。模板支持热重载开发模式,加速开发调试流程;同时,通过懒加载与代码分割技术,提升页面加载速度。前端界面采用Element Plus UI组件库,提供丰富的UI元素与主题定制能力,确保界面美观且交互友好。
运营管理
后台管理系统提供全面的运营管理功能,涵盖日常运营与数据分析。管理员可通过仪表板实时监控关键指标,如订单量、用户活跃度与收入趋势。系统支持多店铺或多商户管理,方便扩展电商生态。此外,内置日志审计功能,记录所有操作行为,便于故障排查与安全审计。营销工具模块支持优惠券发放、促销活动设置,帮助提升用户转化率。数据导出功能允许将业务数据导出为Excel或CSV格式,方便外部分析与报告生成。
使用说明
部署本模板需确保环境满足以下要求:Node.js版本14.0或更高、npm 6.0以上或yarn包管理器。安装步骤包括:首先,克隆或下载模板源码至本地目录;其次,运行“npm install”或“yarn install”安装依赖包;然后,配置后端API接口地址于环境变量文件中;接着,执行“npm run serve”启动开发服务器,默认访问地址为http://localhost:8080;最后,生产环境部署可通过“npm run build”构建静态文件,并部署至Nginx或Apache等Web服务器。使用前建议阅读文档,了解路由配置与组件自定义方法,以便快速集成到现有项目中。
