最新广告流量变现完整源码 任务管控源码
项目介绍:广告流量变现系统源码(任务管控/多端适配)
本套“最新广告流量变现完整源码”聚焦任务管控与广告收益闭环,适用于社群/私域投放场景。系统支持创建任务、链接分发、用户参与、跳转微信小程序观看广告到奖励下发的全流程,结构清晰,便于快速部署与二次开发。
技术栈与模块:接口层采用 PHP + MySQL;后台管理系统基于 Vue3 + TypeScript + TDesign;任务单页使用 Vue3;小程序端采用 uniapp(Vue2)。多端协同,前后端职责边界明确,接口与页面易于扩展。
核心功能:任务创建与分发、社群/私域传播、广告观看引导、奖励结算发放、数据统计与基础风控;支持对接微信小程序官方广告位,并可扩展其他变现渠道。
变现流程概要:后台创建任务 → 复制任务链接 → 分享到社群或私域 → 用户打开任务页面 → 跳转小程序观看广告 → 完成观看 → 系统结算并下发奖励。收入来源包括微信小程序官方广告及其他渠道。
SEO/运维友好:提供可配置的页面标题、关键词与描述字段,利于百度搜索收录;技术关键词(PHP、Vue3、TypeScript、uniapp、MySQL、TDesign)自然融入,便于技术向检索与长尾词覆盖。
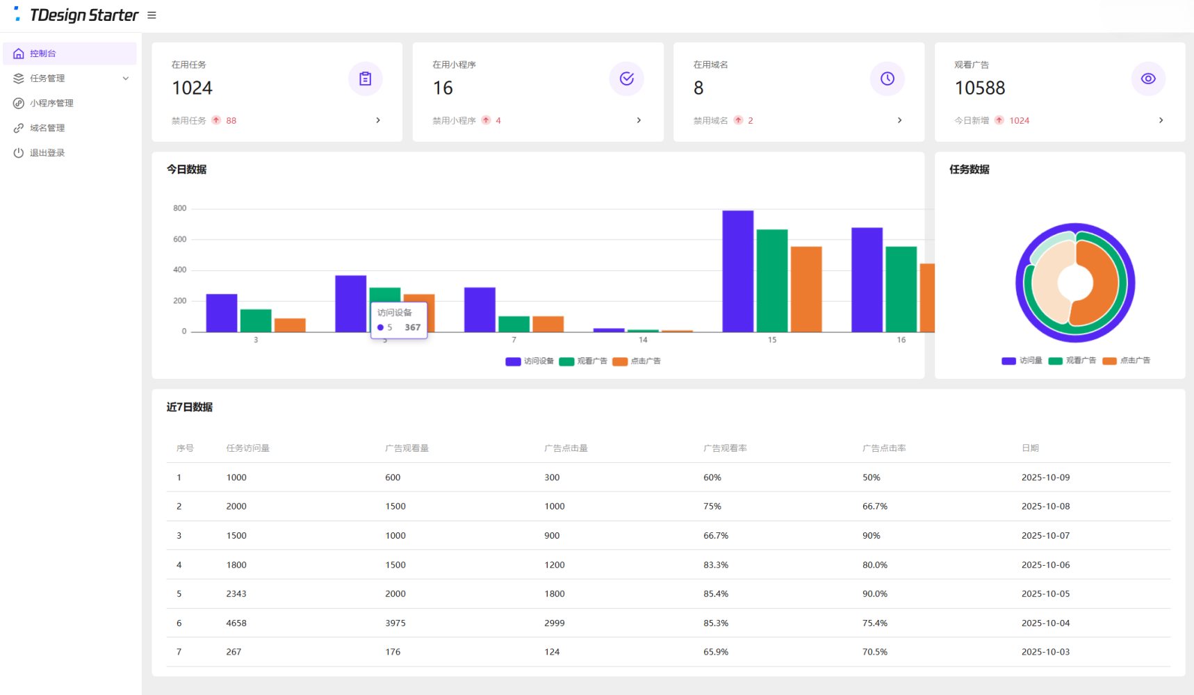
图片演示:



